目录

过了最宅的一个年

这个年,基本全在老家待的,哪也没去,

基本和亲戚吃饭都没有。

宅家里,除了睡觉外,

主要干了三件事:

  1. SW 审计工具箱后台管理全面升级。
  2. 开发看账功能。
  3. 阅读。

SW审计工具箱后台管理升级

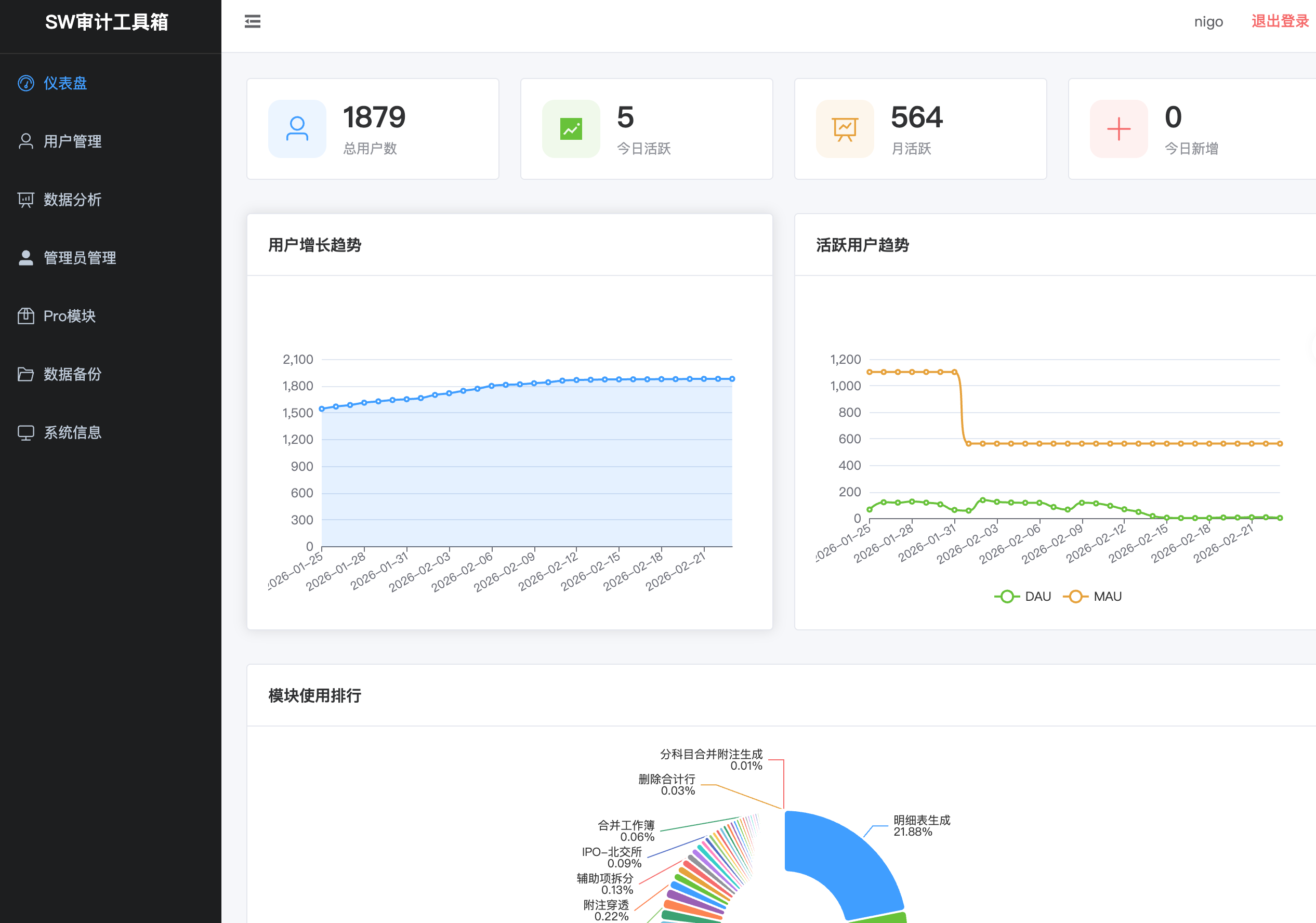
初四的时候,花费了 4 小时 14 分钟,对SW审计工具箱后台进行了升级:

不得不说,AI 写代码非常快,只需要提需求,

它把规划、设计、执行、测试、部署都做完了。

基础程序员的需求真的会大幅降低。

开发看账功能

很多同事平时都使用的小账套(一个看账的 VBA 宏),

虽然它是 10 多年前一个所内前辈 戴晋 写的,

在今天看来也是非常好用,

但还是有些不方便的点:

  1. 辅助账查看不友好,或者说功能缺失。
  2. 大数据量支持不友好,只能看几十万以内的账。
  3. 多账套联查不支持。

为了解决这些问题,我在 SW 审计工具箱中添加了一个“看账功能”,

底层数据存储用的 duckdb ,可以支持上千万行,亿行的数据也没有问题。

对于海量数据的序时账,你不再用依赖IT审计帮你处理,因为他们也没有这个工具快。

基本上,你把原始数据往这里一拖,会自动完成数据清洗、绝大部分映射:

同时支持批量导入。

同时支持新纪元导出的账套数据一键批量导入。

( 注:后续也可以支持你需要的第三方软件数据包的导入)

看账的交互逻辑基本和小账套一致,通过双击等动作可以

在科目余额表(上下级)、辅助科目余额表、序时账、凭证之间来回跳转。

也可以月间分析:

相比小账套的月间分析只能显示某一个科目的子级科目的局限外,

这里工具,你输入一个科目,

下面的子级科目可以随意展开,收缩,调整出你想要的明细来。

直接 control + c 和 control + v 就可以粘贴到 Excel 里。

也有图,帮你直观观察,

双击一个点,也会跳筛选出对应的序时账,省去你筛选的时间。

当然,你处理好账套后,可以直接把数据库文件发送给同事,

同时用 SW 审计工具箱,可以直接打开看账。

也支持你勾选多个账套,批量导出为一个文件,发送给同事导入。

另外,你勾选多个账套,点击“加载”也可以直接汇总查看:

我拿了100多个账套,汇总一起查看,加载时间只需要 3 秒,

( 注:90% 多的加载时间在处理多层级的辅助账关系,

如果没有辅助账,可以直接秒出)

当然,你也可以点击工具栏中“公司汇总”按钮,

就不再按“账套”区分,直接所有科目进行汇总,

让多个账套的操作逻辑变成单个账套的操作逻辑。

当然,还有非常多小的细节功能,这里暂时不介绍。

过两天会发布 v1.5.0 。

基本功能应该都没有问题,但肯定会存在大量小的 bug ,

需要用户提供大量反馈和新的需求进行完善。

自己写的好处就是你需要什么功能,都可以实现。

阅读

再次重温了下《英语魔法师》,

看了部分曼昆的《经济学原理》,以及《战略与路径:黄奇帆的十二堂经济课》。

近期主要阅读目标是补充宏观经济学和微观经济学的知识。

我需要花1年多的时候读完 100 本关于财富方面的书籍,

再实践,

就当自己读个 MBA 吧,

消耗只需要一台电纸书阅读器。